Начало работы с графиками

Этот раздел содержит инструкции для начала работы с графиками в вашем приложении.

В качестве отправной точки будет использоваться приложение Onboarding. Если вы еще не создали это приложение, обратитесь к разделу Самоучитель с пошаговым руководством по разработке приложения.

Вместо создания приложения с нуля, вы можете загрузить исходный код из GitHub репозитория jmix-framework/jmix-onboarding-2. Затем следуйте инструкциям в разделе Открытие существующего проекта для запуска приложения в Jmix Studio.

Для начала добавьте дополнение Charts в свой проект как описано в разделе Установка.

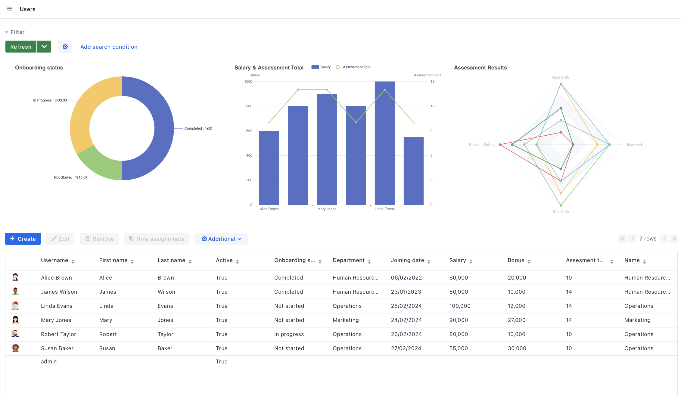
Давайте посмотрим на модель данных приложения:

data model diagram

Вам нужно добавить следующие атрибуты к User:

  • Salary (float)

  • Teamwork (int)

  • Hard Skills (int)

  • Soft Skills (int)

  • Problem Solving (int)

  • Assessment Total (int): Сумма метрик teamwork, hardSkills, softSkills, problemSolving.

Данные этих атрибутов понадобятся для следующих графиков:

  • Столбчатая диаграмма для сравнения зарплат сотрудников и их метрик.

  • Круговая диаграмма для показа распределения статусов адаптации.

  • Радарная диаграмма для иллюстрации метрик сотрудников в различных областях.

charts res