Начало работы с графиками
Этот раздел содержит инструкции для начала работы с графиками в вашем приложении.
В качестве отправной точки будет использоваться приложение Onboarding. Если вы еще не создали это приложение, обратитесь к разделу Самоучитель с пошаговым руководством по разработке приложения.
Вместо создания приложения с нуля, вы можете загрузить исходный код из GitHub репозитория jmix-framework/jmix-onboarding-2. Затем следуйте инструкциям в разделе Открытие существующего проекта для запуска приложения в Jmix Studio.
Для начала добавьте дополнение Charts в свой проект как описано в разделе Установка.
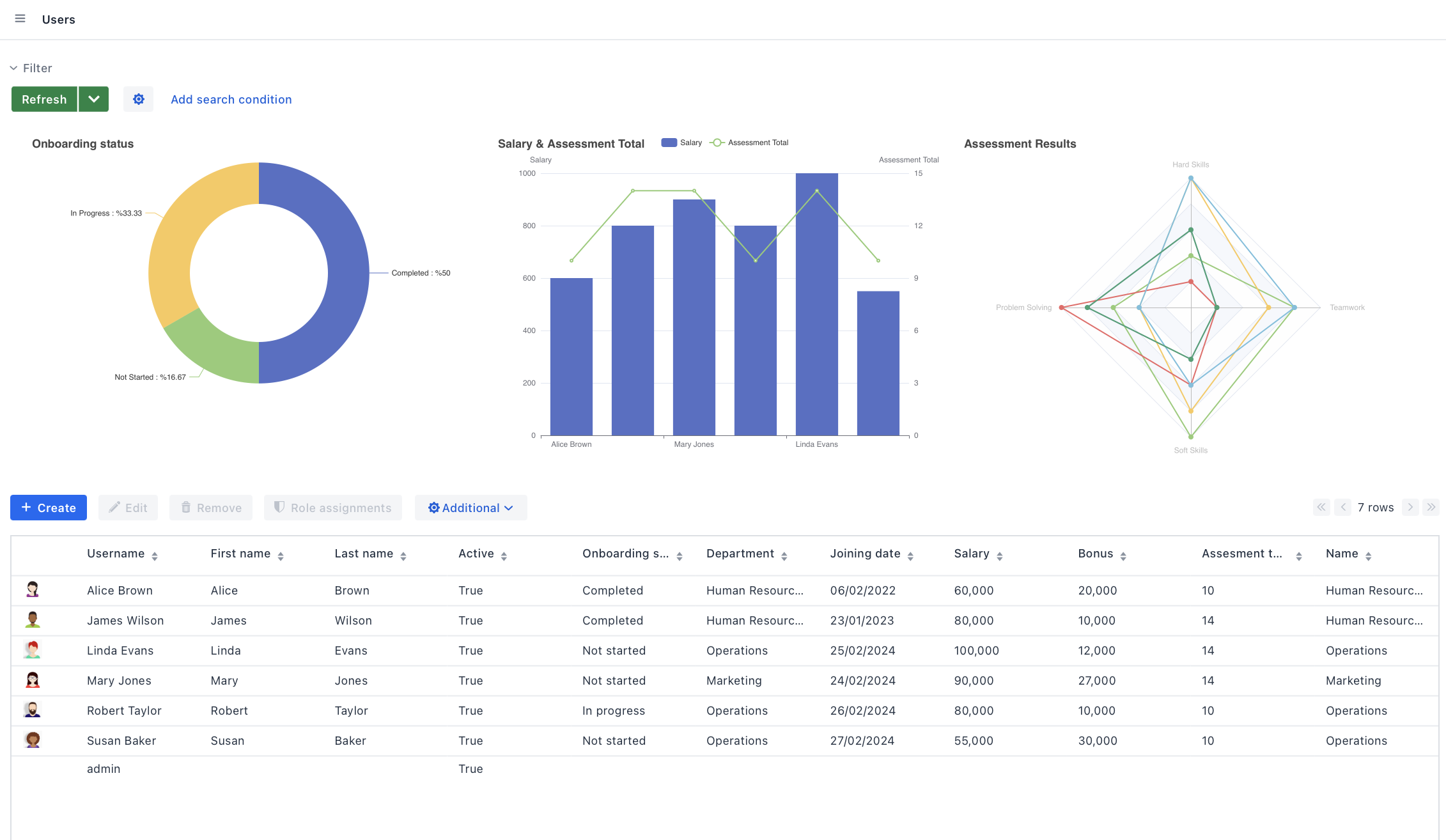
Давайте посмотрим на модель данных приложения:
Вам нужно добавить следующие атрибуты к User
:
-
Salary (float)
-
Teamwork (int)
-
Hard Skills (int)
-
Soft Skills (int)
-
Problem Solving (int)
-
Assessment Total (int): Сумма метрик teamwork, hardSkills, softSkills, problemSolving.
Данные этих атрибутов понадобятся для следующих графиков:
-
Столбчатая диаграмма для сравнения зарплат сотрудников и их метрик.
-
Круговая диаграмма для показа распределения статусов адаптации.
-
Радарная диаграмма для иллюстрации метрик сотрудников в различных областях.
